Anderszo: omdat IT ook anders kan
Wij onderzoeken en ontwikkelen online kantoortoepassingen op basis van open source software en Europese cloudtechnologie. Dit doen we voor organisaties die grip willen houden op hun data en privacy.
Bij Anderszo draait alles om fair tech: eerlijke, transparante en inclusieve technologie. Of je nu een MKB-onderneming, een non-profitorganisatie of een innovatieve startup bent – wij zorgen ervoor dat je altijd werkt met toegankelijke, veilige en betrouwbare IT.
Producten en diensten
Nextcloud: van pilot project tot volledige online kantooromgeving
Advies en ondersteuning bij Nextcloud implementaties
Nextcloud is een krachtig open source platform waarmee je veilig bestanden kunt opslaan, delen en gezamenlijk bewerken binnen je organisatie. Dankzij optionele modules en integraties is het eenvoudig uit te breiden tot een volwaardige online kantooromgeving.

Wij hebben de nodige kennis en ervaring om Nextcloud implementaties te begeleiden, van kleinschalig pilot project tot volwaardige productieomgeving.
Novicloud: onze eigen online kantooromgeving op basis van Nextcloud
Zoek je een duurzaam alternatief voor Microsoft 365, Google Workspace of Dropbox? Met ons Novicloud concept bieden wij een complete oplossing, gebaseerd op het krachtige Nextcloud-platform. Onze omgevingen draaien op servers van Nederlandse partners die zich fysiek in Nederland bevinden.
Als uitbreiding op de basis Nextcloud oplossing bieden wij ook emailserver functionaliteit zodat we een volledige emailoplossing kunnen bieden.

Neem contact op voor een demonstratie of voor een tijdelijke testomgeving waarop je kunt uitproberen of Novicloud geschikt is voor jouw situatie.
Een eenvoudige, laagdrempelige manier om te starten met Nextcloud is bijvoorbeeld met de Forms app. Hiermee kun je online formulieren maken zoals je gewend bent met Microsoft Forms of Google Forms maar dan met volledige privacy garantie.
Workplace Assistant: slimme, duurzame werkplekken met behulp van IoT
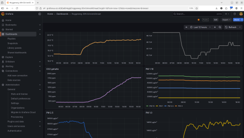
Met behulp van krachtige open source technologieën zoals het ESP32 hardwareplatform, Node-RED, InfluxDB, Grafana en Home Assistant maken wij van elke werkplek een slimme en duurzame omgeving. Een belangrijk uitgangspunt daarbij is dat we de hardware en software volledig zelf samenstellen en ontwikkelen. Zo houden we maximale grip op het systeem, kunnen we 100% transparantie garanderen en is er geen sprake van ongewenste datadeling met derden.

Onze modulaire klimaatsensoren kunnen vrijwel elke gewenste parameter meten: temperatuur, luchtvochtigheid, CO₂, TVOC, fijnstof, geluid, licht, beweging en nog veel meer. De realtime data geeft direct inzicht in de kwaliteit van de werkomgeving en maakt klimaat ontwikkelingen en energieverbruik inzichtelijk – zonder dat deze gegevens buiten jouw organisatie terechtkomen.
We kunnen sensoren maken met elke denkbare optie zoals met 4G verbinding of met POE aansluiting voor netwerk en stroomvoorziening.
Op basis van deze meetresultaten kunnen we klimaatsystemen aansturen, zoals verwarming en ventilatie. Zo ontstaat een optimaal binnenklimaat dat niet alleen comfortabeler is, maar ook energiezuiniger en toekomstbestendig.
Voor wie?
- MKB bedrijven en startups die onafhankelijk en veilig willen werken.
- Non-profits, stichtingen en verenigingen die betaalbare, ethische IT-oplossingen zoeken.
- Overheidsinstellingen, afdelingen en teams die compliant en flexibel willen samenwerken.
Onze kernwaarden
Fair tech
Technologie moet in dienst staan van mensen en niet andersom. Wij geloven in technologie die mensen verbindt, zonder uitzondering. Ons team bestaat uit getalenteerde professionals met een diverse achtergrond.
Privacy als prioriteit
Jij blijft eigenaar van je data. Geen tracking, geen verkoop van gegevens, en volledige compliance met AVG/GDPR.
Geen big tech
We werken uitsluitend met open source toepassingen en met Europese partners die voldoen aan de strengste privacy wetgeving.
Transparantie
We streven als organisatie naar maximale transparantie richting onze partners en opdrachtgevers. Om dat te bereiken werken we met een duidelijk AVG protocol en richten we onze processen in volgens de ISO 27001 en ISO 9001 standaarden.
Wil je meewerken?
Bij Anderszo werk je niet alleen met de nieuwste technologie — je bouwt ook mee aan een organisatie waar ruimte is voor verschillende achtergronden, verhalen en talenten. Wij geloven in een inclusieve werkcultuur, waarin iedereen kan bijdragen én zich kan ontwikkelen.
Wij hebben een aantal werkplekken beschikbaar op basis van arbeidsmatige dagbesteding (WMO) via de Op weg naar werk regeling van het Werkbedrijf Rijk van Nijmegen. We zoeken mensen die enthousiast worden van één van de volgende richtingen:
Systeembeheer en infrastructuur
Heb je ervaring met Linux, Docker of het opzetten en beheren van online omgevingen? Of wil je dit graag leren? In dit vakgebied werk je samen met collega’s aan het installeren, configureren en onderhouden van open-source services – van databases en webservers tot containeromgevingen met Docker. Samen zorgen we voor een veilige, stabiele en duurzame infrastructuur.

(Web)applicatie ontwikkeling
Van een eenvoudige website tot interactief reserveringssysteem. Je leert hoe een volledig ontwikkeltraject eruit ziet: van het eerste ontwerp en de gebruikerservaring tot de technische realisatie. Van Git repository tot Scrum methodiek. We werken met open source platforms zoals WordPress, Nextcloud en Odoo, en je denkt actief mee over hoe onze oplossingen het verschil kunnen maken voor onze gebruikers.

IoT-hardware en software technologie
Je hebt een passie voor techniek en werkt graag met je handen. In deze richting ontwikkel je IoT-sensoren en slimme apparaten op basis van microcontrollers zoals de ESP32. Je leert hoe je sensoren en elektronische onderdelen aan elkaar soldeert, de hardware programmeert en met 3D-printers passende behuizingen ontwerpt en maakt. Zo bouw je mee aan ons Workplace Assistent systeem.

We werken in een kleinschalige kantooromgeving als team waarbij iedereen in zijn eigen tempo en op zijn eigen manier kan bijdragen. Dat doen we op basis van een eenvoudige scrum en kanban planning. Of je nu al ervaring hebt of nog aan het begin staat: als je gemotiveerd bent, ben je van harte welkom om mee te bouwen aan Anderszo.

